OK1UFC

 

Vzhled oken WSJT-X s použitím TCVRu Yaesu FT-710

Poslední aktualizace 2023    

 
Všeobecně

Asi bych měl ukázat, jak vypadaly večer, po 18.00 hodině okna a vodopády programu WSJT-X. Malý komentář - na pásmech 80 m a  40 m touto dobou obtížně hledáte volnou frekvenci na vysílání výzvy. Pásmo 17 m se právě zavíralo, což jsem sledoval na slábnutí signálu VK6EI - popis u obrázků oken:  
 

Pásmo 40m:

 

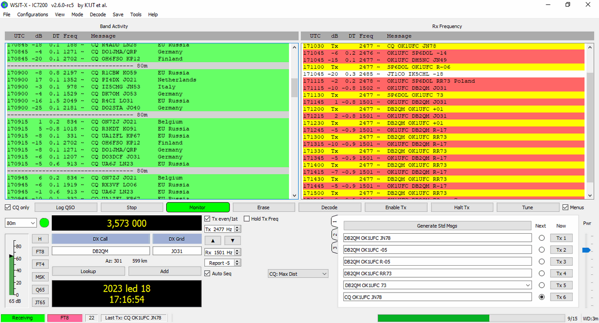
Pásmo 80m:

 

Pásmo 17m, které se právě zavíralo z některých směrů. Ke sledování jsem si vybral stanici VK6EI. Když se pásmo zavíralo, byl RSTS = -14 dB, když jsem zachytil obrazovku, byl RSTS = -18 dB a za okamžik byl RSTS = -20 dB:

 

Ostatní rozhodující podmínky příjmu

1. Anténa je vertikální, GAP Titan DX, výška vrcholu nad zemí cca 8 m, 15 m koaxiálního napáječe RG-58 low loss (pěnový), rádio Yaesu FT-710. Nenechte se zmýlit v záhlaví oken WSJT-X. Dříve jsem měl IC-7200, program je původní, neměnil jsem označení instance, pouze nastavení CAT ve WSJT-X,  viz zde. Protože má anténa na pásmu 80 m nepatrnou výšku a ostatní rozměry vzhledem k délce vlny, má i malou účinnost při vysílání. Příjem na okraji města odpovídá svému prostředí. V blízkosti běží měniče fotovoltaických panelů, na dohled je rozvodna 110 kV .... . Rozhodně mnoho kompromisů. Některé základní výhody antény však musím zdůraznit - nepěstuji si společné zemní proudy. Vertikál s protiváhou je opravdu od země izolovaný. Linkovými izolátory je oddělený na všech pásmech od koaxiálního vedení u antény a u průchodu do hamovny. Nepěstuju si rušení z rozvodné sítě. TCVR a zdroj jsou od rozvodné sítě opravdu izolované. Notebook je od TCVRu rovněž izolovaný pomocí optického oddělení USB rozhraní. Druhou výhodou vertikálu je, že neslyším žádné OK stanice, které vysílají na horizontální antény ve večerních hodinách. Začínám dekódovat stanice až OM a také některé evropské. Výsledkem je, že dekódované signály jsou slabé, ale celkem čisté. Výhodou je, že běžně slyším na pásmu 80 m DX stanice, v dnešní ukázce například Mongolsko, JT1CO.

2. RX FT-710 nemám dosud kalibrovaný na prahovou dekódovatelnost signálů FT8. To nyní teprve připravuji. Mám však RX nastavený pomocí ATT, IPO (předzesilovače), AGC a ostatních prvků tak, abych dekódoval signály co nejlépe.

3. Šířka pásma tcvru FT-710 nastavena na 3000 Hz, na vodopádech je okno delší, cca do 3300 Hz.

 

   TU 73, Mira, ok1ufc